ApplicationsSeptember 20, 2021
CC-Link IE networking at Roana’s biomass power plant
The Italian farm Roana has invested in a biomass plant that utilises livestock manure and other organic waste to generate energy. To optimise its automation infrastructure, the farm required an advanced control network to monitor the anaerobic digestion process and maximise productivity.
Maximising the use of agricultural by-products to reduce waste and improve sustainability has several positives; including reducing a business’ environmental impact and maximising an important profit opportunity. This is why Italian farm Roana has invested in a biomass plant that utilises livestock manure and other organic waste to generate energy.
To optimise its automation infrastructure, the farm required an advanced control network to monitor the anaerobic digestion process and maximise productivity. CC-Link IE Field provided the right solution, connecting a series of Mitsubishi Electric factory automation components with a flexible open industrial Ethernet solution delivering Gigabit bandwidth.
Roana Zootechnical farm is in the countryside of Latina, Italy, and is home to approximately 1100 water buffalos. Every day, these animals provide over 3 tonnes of milk, which is used to produce a celebrated buffalo mozzarella cheese.

Roana has invested in a biomass plant that utilises livestock manure and other organic waste to generate energy. Now that the biomass power plant and its network infrastructure are operational, Roana can produce 2,400 kWh of electric energy every day.
Along with product, the herd produces approximately 60 m per day of useable livestock manure. Before this becomes fertilizer for Roana’s agricultural fields, however, it can be used to produce bioenergy. The farm was interested in maximising the use of this by-product to have a positive impact on the environment whilst generating increased revenue for the business. Local renewable energy specialist ProgestAmbiente was chosen to build the green power plant.
Carmen Iemma, Co-owner of Roana, explains: “Roana has been interested in implementing a biomass plant for years. The project suggested by ProgestAmbiente was particularly appealing, as the company was able to tailor a solution that would address our commercial requirements and still fit with our existing operations and infrastructure.”
Roana’s biomass power plant
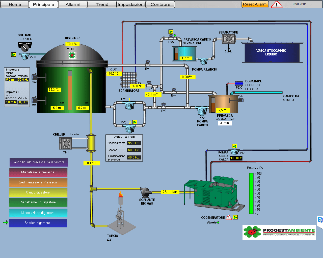
The plant consists of scrapers and pipelines, collecting all the manure from the stables into a pre-treatment tank, which homogenises and equalises the material. This tank is connected to an anaerobic digester system equipped with submersible mixers. At this stage, different bacterial strains digest biomass in an oxygen-free environment at temperatures similar to those in a buffalo’s stomach. As a result of this biochemical process, bacteria break down complex organic substances, generating a methane-rich biogas.
The gas produced in the digester moves upwards, towards the dome, and is then directed to a gas treatment unit, where a thermal process helps to purify the gas, increasing the concentration of methane. The end product is sent to a gas-powered generator, which produces enough electricity push power back to the grid.
The control of critical process parameters, such as temperature, gas pressure, in-feed rates and mixing within the digester, plays a crucial role in maximising both the volume of methane produced and its purity. The sensitivity of the system and its coordination can make the difference between it being profitable or not, so responsive automation and network communications are vital to the commercial success of the project.
High-quality automation solutions
Michele Di Stefano, Project Manager at ProgestAmbiente, adds: “One of the most important aspects for ProgestAmbiente is offering the best functional process equipment and operator tools, featuring state-of-the-art technologies and high reliability. In this case, we chose a combination of Mitsubishi Electric and CC-Link IE.
“We rely on Mitsubishi Electric’s automation products and the CC-Link IE family of open industrial Ethernet technologies for our biogas production and water treatment projects. In fact, we believe that the performance offered by these solutions is currently unmatched on the market.”
To support Roana’s biogas operations, CC-Link IE Field gigabit Ethernet connects a number of automation devices from Mitsubishi Electric to ensure high-performance communications.
More precisely, MAPS SCADA system is linked to a MELSEC Q series PLC. This is then connected to five inverters, from Mitsubishi Electric’s energy-saving FR-F800 series, that regulate the functioning of all the electromechanical devices and components used in the process. As a result, operators have a comprehensive view of the entire plant and its processes in real-time, adjusting critical process parameters as well as conducting predictive maintenance strategies.
Alberto Griffini, Product Manager at Mitsubishi Electric, comments: “Our main goal was delivering a system that is highly functional but also easy to use, maintain and expand. For example, as the plant develops and increases its volume of processed livestock manure, Roana could easily upgrade its system by installing a newer MELSEC iQ-R controller, which provides more advanced onboard features and supports a broader range of I/O modules. The networking solution is already very flexible and advanced so effectively futureproofs the installation.”

Roana facility.
Network speed and openness
Key elements of CC-Link IE Field that helped implement the vision described by Alberto Griffini are the network technology’s gigabit bandwidth and its openness. Michele Di Stefano explains: “Thanks to CC-Link IE Field, Roana could leverage a high-speed system that benefited from a fast response time as well as an infrastructure that can be easily modified and upgraded to address future needs.”
John Browett, General Manager at CLPA, adds: “By offering gigabit bandwidth, we can help processing plants, such as Roana, to make sure time-critical data is shared in a highly deterministic manner. CC-Link IE Field supports interconnectivity between 1Gbit devices from multiple vendors so allows the integrator to choose from more options.”
Carmen Iemma adds: “Using a reliable and responsive monitoring system and high-performance communications is particularly important for Roana, as it allows us to promptly intervene if anomalies are detected, reducing downtime.”

System diagram
Benefits of by-product synergy strategy
Now that the biomass power plant and its network infrastructure are operational, Roana can produce 2,400 kWh of electric energy every day. This is supplied to the national electrical grid, generating an extra revenue of EUR 15’000 per month for Roana.
Carmen Iemma comments: “We are very happy with the solution provided, as it clearly shows the benefits of shifting towards renewable energy and maximising by-product synergies. In particular, we appreciate the fact that the plant can manage itself autonomously, without requiring our staff to acquire new technical skills in order to control the plant. The system is intuitive and easy to use, helping all of our operators to effectively use the system.”
John Browett concludes: “Reducing the environmental impact of manufacturing and processing activities is a global priority and we are happy to play a key role, helping businesses adopt more sustainable practices. In addition, by supporting Roana, we can show how our open network technologies can address the needs of a wide variety of industrial sectors.”